Air conditioning, referred to as air conditioning, that is, after a certain treatment of the air, a certain way into the room, so that the indoor air temperature, humidity, cleanliness and flow rate control in the appropriate range to meet the comfort and production process Need a special skill. Central air conditioning system is a host (or a set of refrigeration systems or air supply system) through the air duct or hot and cold water to drive a number of ways to achieve the purpose of indoor air conditioning system.

Water-cooled direct expansion unit (air-cooled system similar to + outdoor unit) for small air-conditioning works, the initial investment is low, energy efficiency is relatively low

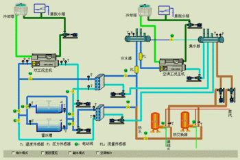
Cold water host system for large air-conditioning projects, the initial investment is moderate, energy efficiency is relatively high

Ice storage system (water storage system similar) for large air conditioning projects, the initial investment is higher, through the peak price of electricity to save the cost
Three systems are suitable for different air-conditioning projects, pre-planning, energy consumption statistics can be taken from the economic considerations, select the host system.

Duct layout is more complex, low energy consumption, MAU + RCU improved many, but cleanliness is easier to maintain

The system is the most energy-efficient, large-scale and high cycle of the clean room design does not apply, but the lower cost, small scale, clean level of clean room design is very suitable for

Low cost, but the duct is more complex, is not conducive to large-scale or the use of flexible large clean room, can be used as a reference to improve the case

The most energy efficient, clean room operation flexible, for the current mainstream design, but the initial high cost for its shortcomings

